Skip to main content
U.S. flag

An official website of the United States government

DEEP SEARCH 2017

Detailed Description

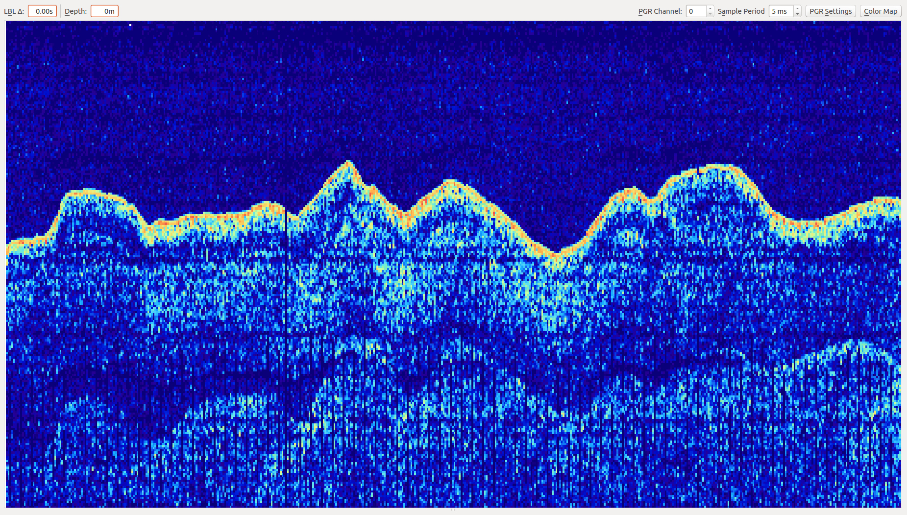
While Sentry primarily uses USBL, it also uses a subset of a long baseline positioning system to determine the slant range to the vehicle. The ship sends a ping at 10.5khz, and Sentry replies with a 11.5khz ping that the ship decodes to display the acoustic signature of the sound in the water. During Sentry deployments, a waterfall display of the return ping is plotted, which gives the watchstander an idea of what the vehicle is doing — i.e. moving away from the ship, moving toward the ship, descending, ascending, or making a turn in a survey.

Sources/Usage

Image courtesy of DEEP SEARCH 2017, NOAA-OER/BOEM/USGS

Was this page helpful?